Listing Routes
Important
Remember routes are only visible from the subscription in which they were created. For instance, if you create a route under subscription n, you can only see that route if subscription n is currently selected. See Changing Subscriptions for how to switch to a different subscription.
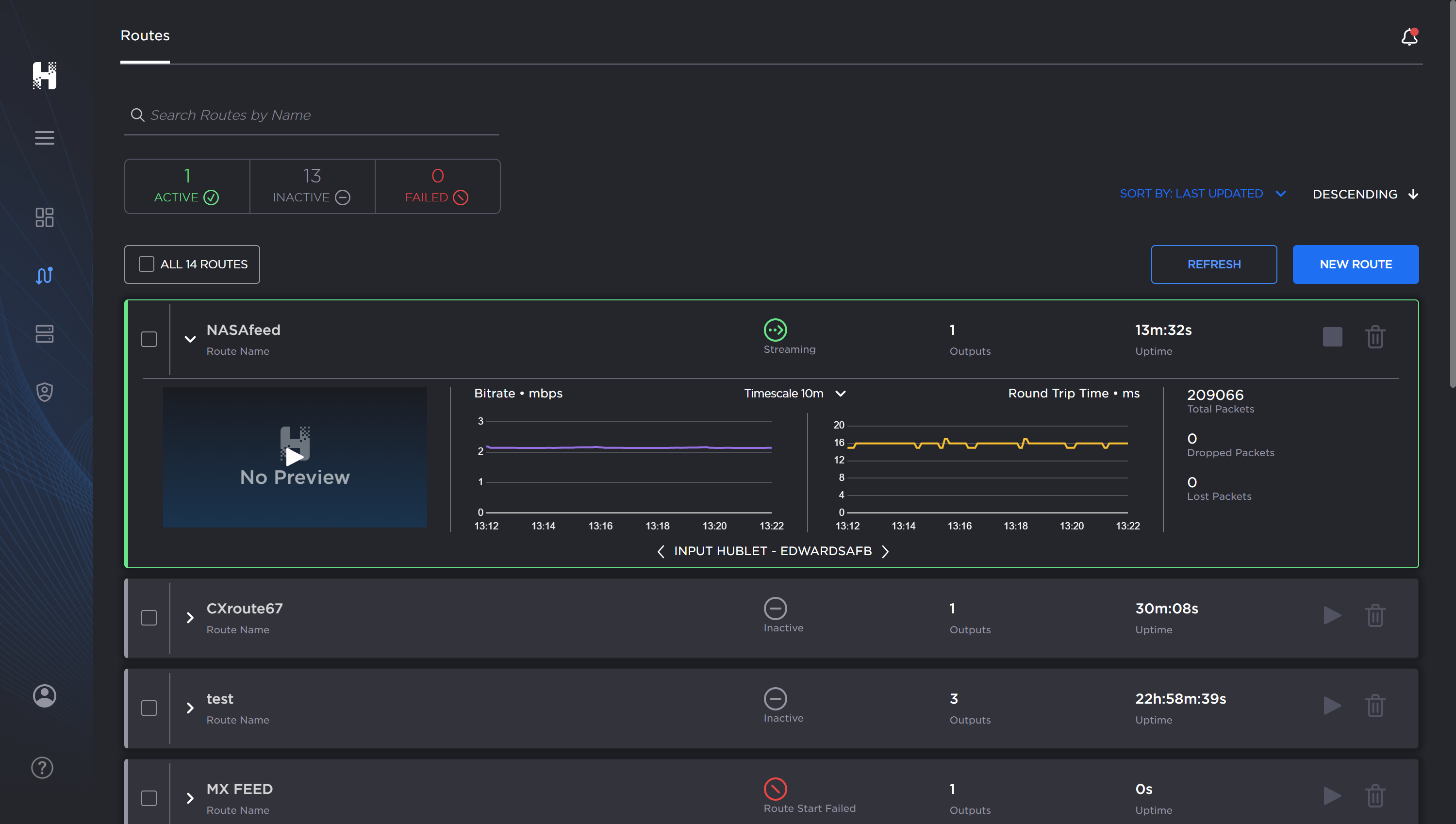
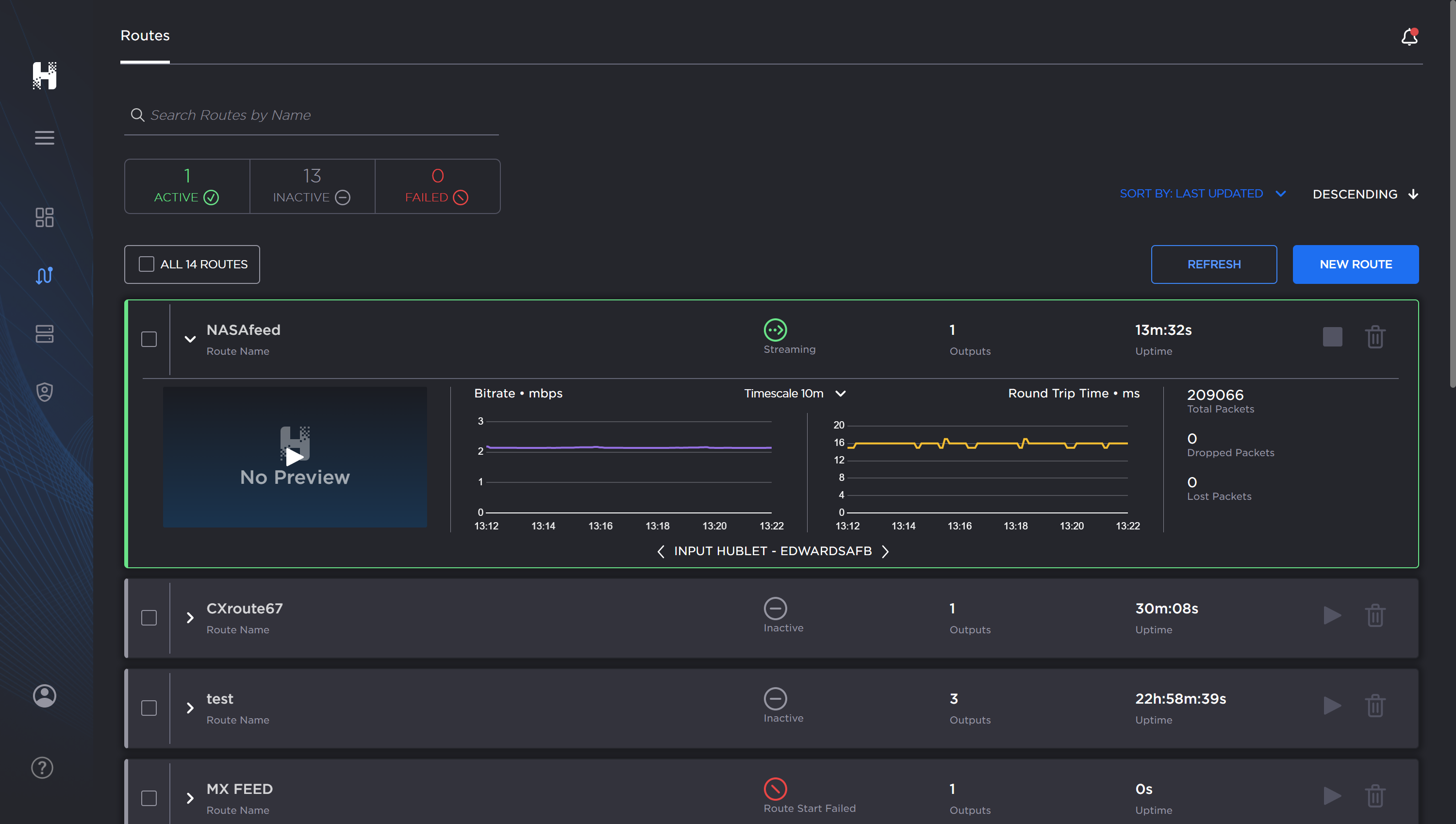
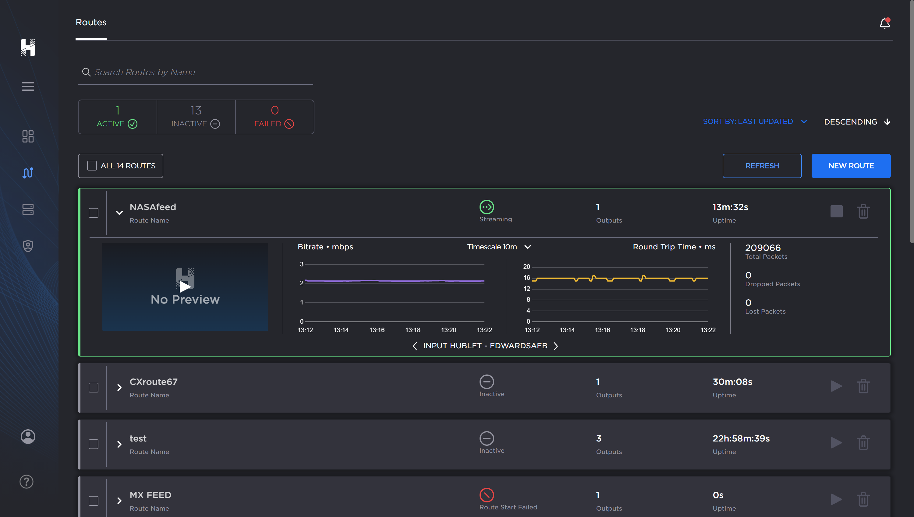
You can view the available routes from the Routes screen.
Click the
Routes option
in the navigation sidebar on the left side of the screen. NOTE: To expand / collapse the navigation sidebar, click the
More menu (at top left)
. 
Hub routes screen, labeled.
Routes are listed in the main pane 


Viewing a Route's Listing

The color of the bar on the left of each route listing indicates its current status:
GREEN | Active/streaming route. |
RED | Alert: an error has occurred in the route. |
WHITE | Inactive route. |
Related Topics


