Configuring SRT Path Redundancy
To ensure reliable and secure video streaming, you can configure the Makito X4 decoder to receive redundant transport paths. The Makito X4 decoder supports SMPTE 2022-7 style Path Redundancy in SRT Listener and Caller modes. The same content is sent over two SRT connections and network paths. If there is a failure on one of the transport links, the switchover to the other link will be seamless with no glitch on the video output and no interruptions. For optimal performance, this feature requires that the Makito X4 decoder (as well as the source encoder, Haivision Media Gateway (HMG), or SRT Gateway) be equipped with dual NICs.
To configure SRT path redundancy for a stream:
- Follow the steps in Configuring Secure Reliable Transport (SRT) to set up the SRT stream.
- On the Outputs Detail View, select the TS over SRT protocol and Caller mode.
Turn the Path Redundancy toggle on.
Note
In Listener mode there is no Path Redundancy toggle displayed, as any redundancy from the caller will be detected automatically. In this case, users need only configure the Port number (as well as the Alternate Port number if different ports were used for each path on the caller).
- Select either Active-Active or Active-Backup for Path Redundancy and fill in the Connection Parameters for each path. See "Connection" in SRT Stream Settings.
- To configure redundant transport paths, select eth0 as the Interface for one path and eth1 for the other path.
- Fill out the remaining Path Redundancy parameters.
Click Create to start the stream connection.
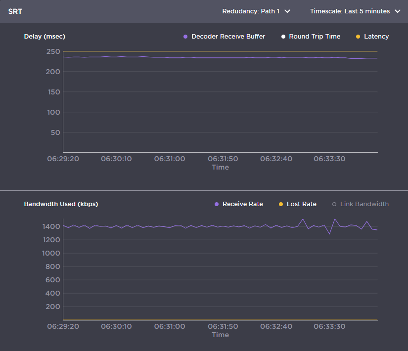
Click the Statistics button to see how the SRT streams are performing.
The following example shows the graphical statistics display for redundant transport streams:
Note
You can select which path to display, or both, from the Redundancy: Path drop-down. The CSV file merges both paths. You can retrieve the CSV file by clicking the Download CSV button in the top right corner of the statistics page.
Related Topics
