Stream Statistics
The following tables list the Stream statistics:
| Statistic | Description/Values |
|---|---|
| Stream | |
| ID | ID number of the stream the statistics describe. |
| Name | Name of the stream (if provided by the user). |
| Decoder ID | ID Number of the decoder on which the stream is running. (Possible values are 0 to 3.) |
| Statistics | |
| Encapsulation | The Encapsulation Protocol type selected for the decoded stream, including:
|
| State | The current operating status of the stream. Possible values are:
|
| Source Address | IP address and port of the remote streaming source (sender). For example, 10.66.131.62 port 37435. |
| Bit Rate | Measured rate of data transfer that is being received in the stream (in kbps). |
| Connections | The number of times the streaming module attempted to connect to the stream. For example, 2 (Last: 19h57m54sec ago) |
| Received Packets | Total number of packets that have been received and processed. In parenthesis is how long ago the last one was received, e.g. “(Last One: 0s ago)”. |
| Received Bytes | Total number of bytes that have been received and processed. |
| Last Received | How long ago the last packet was received. |
| Output Bytes | Total number of bytes that have been output by the streamer into the decoder. In parenthesis is how long ago the last one was sent, e.g. “(Last One: 0s ago)”. |
| Program Number | For MPEGTS streaming protocols only, the Program Number of the stream. |
| PCR PID | For MPEGTS streaming protocols only, the PID of the Program Clock Reference. |
| Stream Summary | A summary of the streams that have been recognized. This includes:
|
| Errors | |
MPEG2TS Lost Packets | When present, the number of lost packets detected by MPEGTS continuity counters. |
RTP Lost Packets | When present, the number of lost RTP packets. |
Unlicensed Packets | When present, the number of packets that were flagged as UNLICENSED (See “State” description above). |
Dropped Packets | When present, the number of packets that were dropped. A packet could be dropped for various reasons, including:
|
Dropped Bytes | When present, the number of bytes that were dropped, corresponding to “Dropped Packets”. |
Last PID Dropped | When present, the MPEGTS PID number of the last packet that was dropped. |
Errors | When present, the number of errors encountered in the streaming module. Also includes when the last one occurred. |
Last Error | The most recently encountered error with a brief description. |
| Corrupted Frames | When present, the number of frames that had missing or bad MPEGTS continuity counters. |
Timestamp Rollovers | When present, the number of times the timestamp “rolled over” from a high value to a much lower value. |
PES Size Mismatches | When present, the number of times the PES Size Mismatch error occurred. |
New Stream Flags | The number of times the decoder’s stream ID was switched without restarting. |
Resumed Stream Flags | The number of times a break in the stream was detected. For example, a resumed stream would be detected if the encoder stream were stopped and then started again. |
PCR PID | For MPEGTS streaming protocols only, the PID of the Program Clock Reference. |
Reset | Click to reset the Stream statistics. |
| Statistic | Description/Values |
|---|---|
Local Version | Version of the SRT Library implementation on the decoder. |
Peer Version | Version of the SRT Library implementation on the remote streamer. |
Connections | Number of connection attempts. Severe network congestion may cause the connection to drop and automatically reconnect. |
Local Port | Port number being used on the decoder. |
Remote Port | Port number being used on the remote streamer. |
| AES Encryption | Indicates whether AES encryption has been enabled. Either On or Off. |
| Key Length | (AES encryption must be enabled) The key length for AES encryption. Either None, AES-128 or AES-256. |
| Decryption | (AES encryption must be enabled) Indicates whether the decoder can decrypt the stream/State of the decryption. Possible values are:
|
| Lost Packets | The number of SRT packets reported missing by the decoder. For each “hole” detected in the packet sequence, a request to re-transmit the lost packet is sent to the sender. This lost packet may (or may not) be re-covered by the re-transmit request. Note This is the raw number of packets dropped by the network. Most are recovered by retransmission at the source and so do not necessarily result in any artifacts. |
Skipped Packets | The number of SRT packets that were ultimately dropped. These are packets that have arrived at the destination device too late, or that never arrive at all. The time to play the packet has arrived and the lost packet was not recovered, so the decoder/receiver will continue playing. Some type of video artifact may result (i.e., a replayed frame or video blocking artifacts). |
Skipped Bytes | The number of bytes corresponding to “Skipped Packets”. |
| Sent ACKs | Transmission progress acknowledgment and feedback sent. |
| Sent NAKs | Lost packet reports sent. |
| Link Bandwidth | An estimate of the actual link bandwidth. |
| RTT | Measured Round Trip Time. |
Local Buffer Level | SRT decoder buffers are the received stream packets waiting to be decoded. This statistic shows the portion of the decoder buffers up to the first missing packet. In other words, the remaining time to transmit the missing packet before it’s too late. The level of the decoder buffer in absence of packet lost is just below the latency value. In presence of packets lost, it is between 0 and the latency value. |
| Latency | Maximum of the decoder and encoder configured Latency. For example:
The SRT Stats Latency (which is the current SRT connection applied Buffering Latency) = 750 (largest of the two). At startup, handshake exchanges the value configured on both sides, and the largest one is selected. |
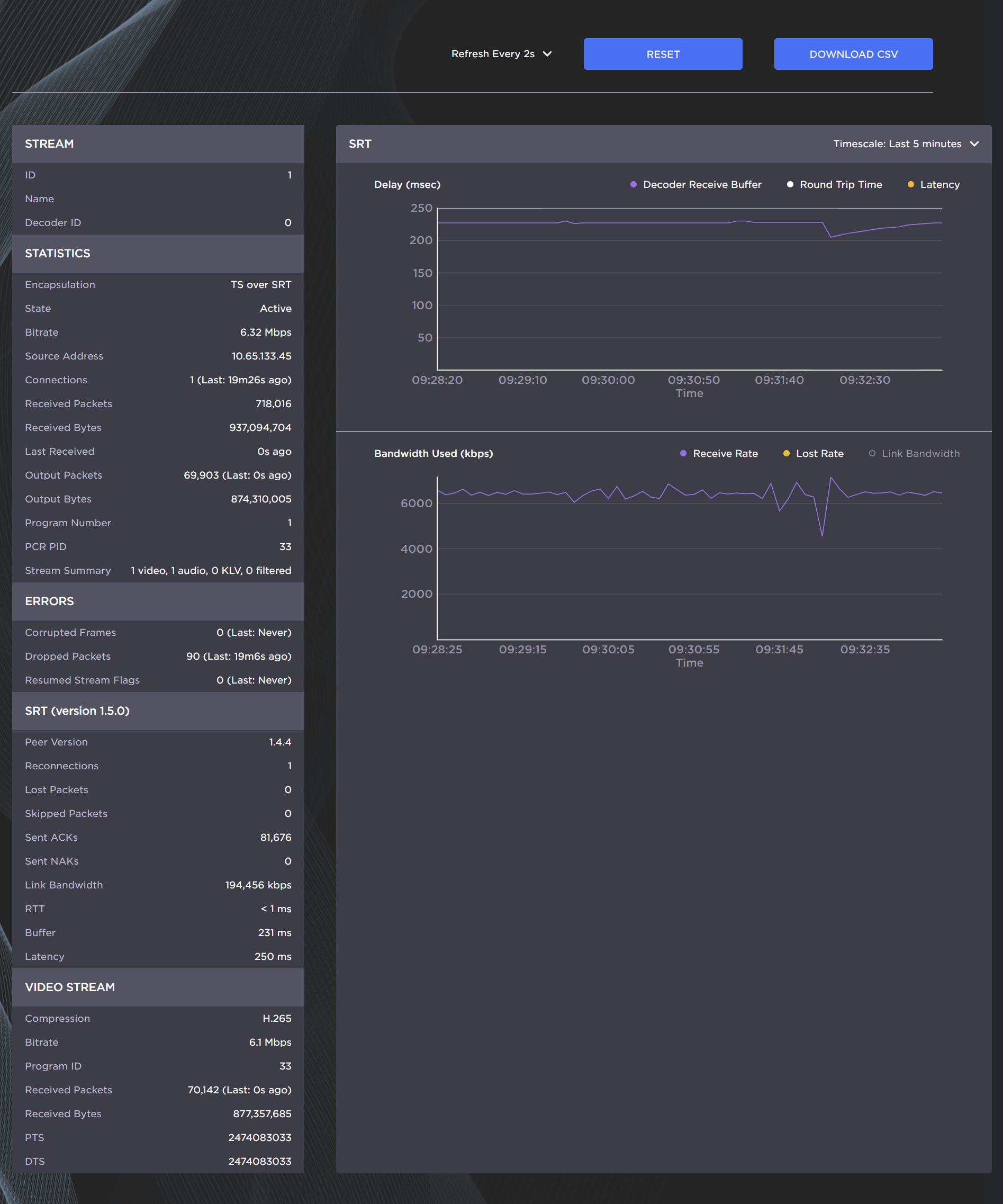
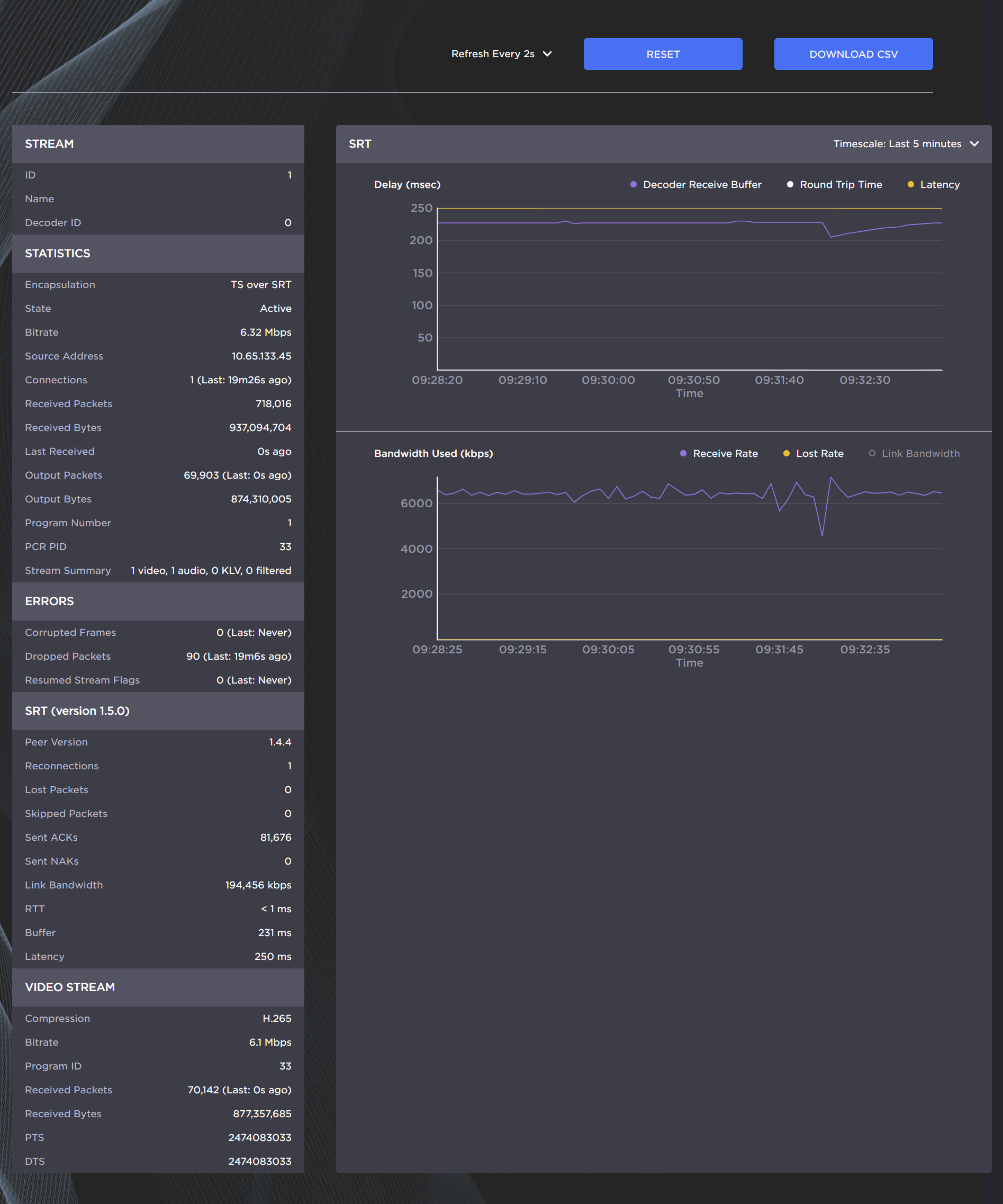
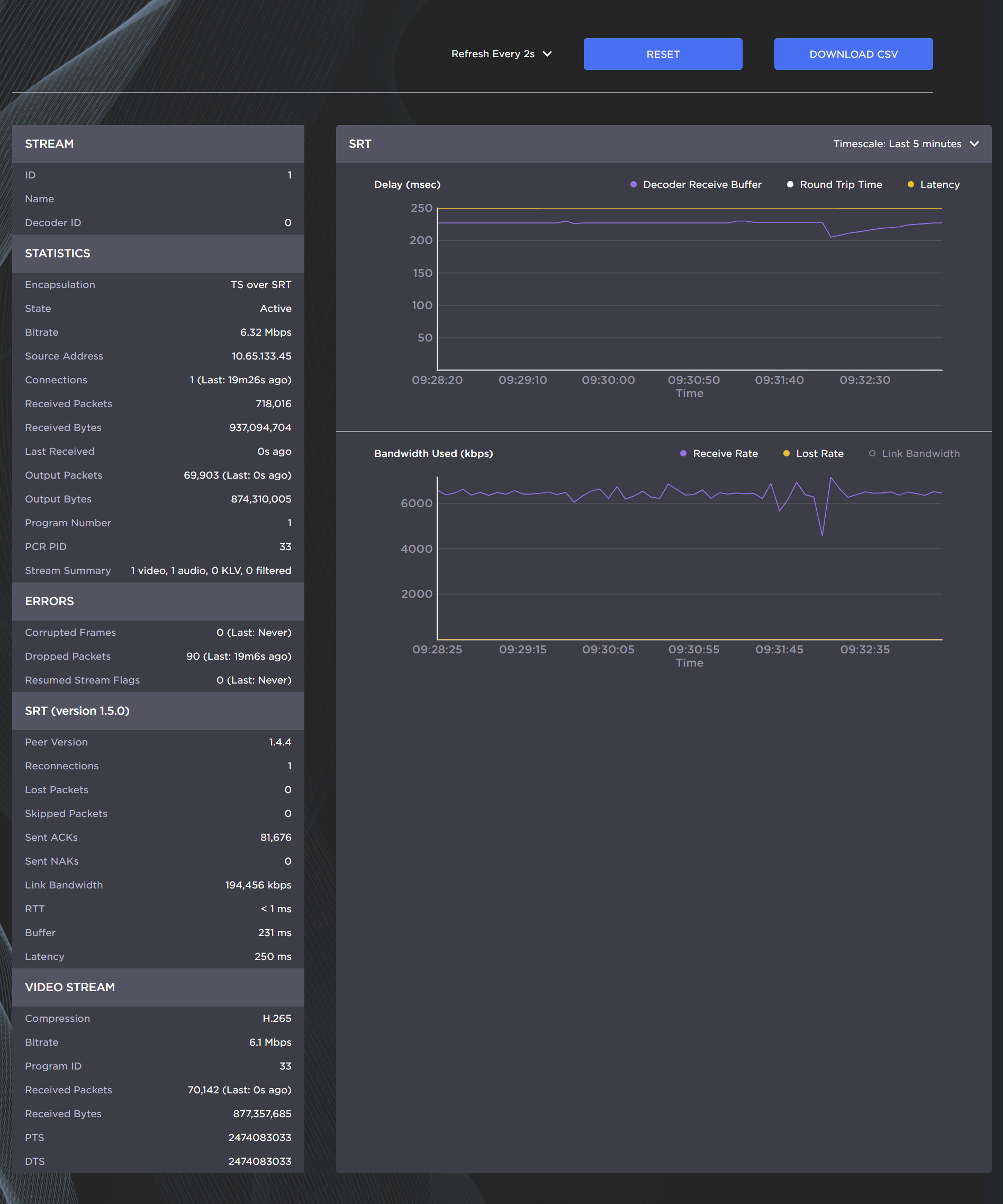
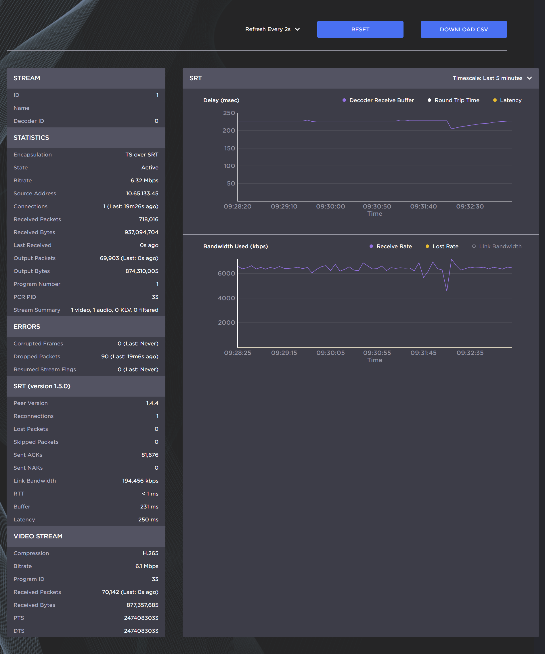
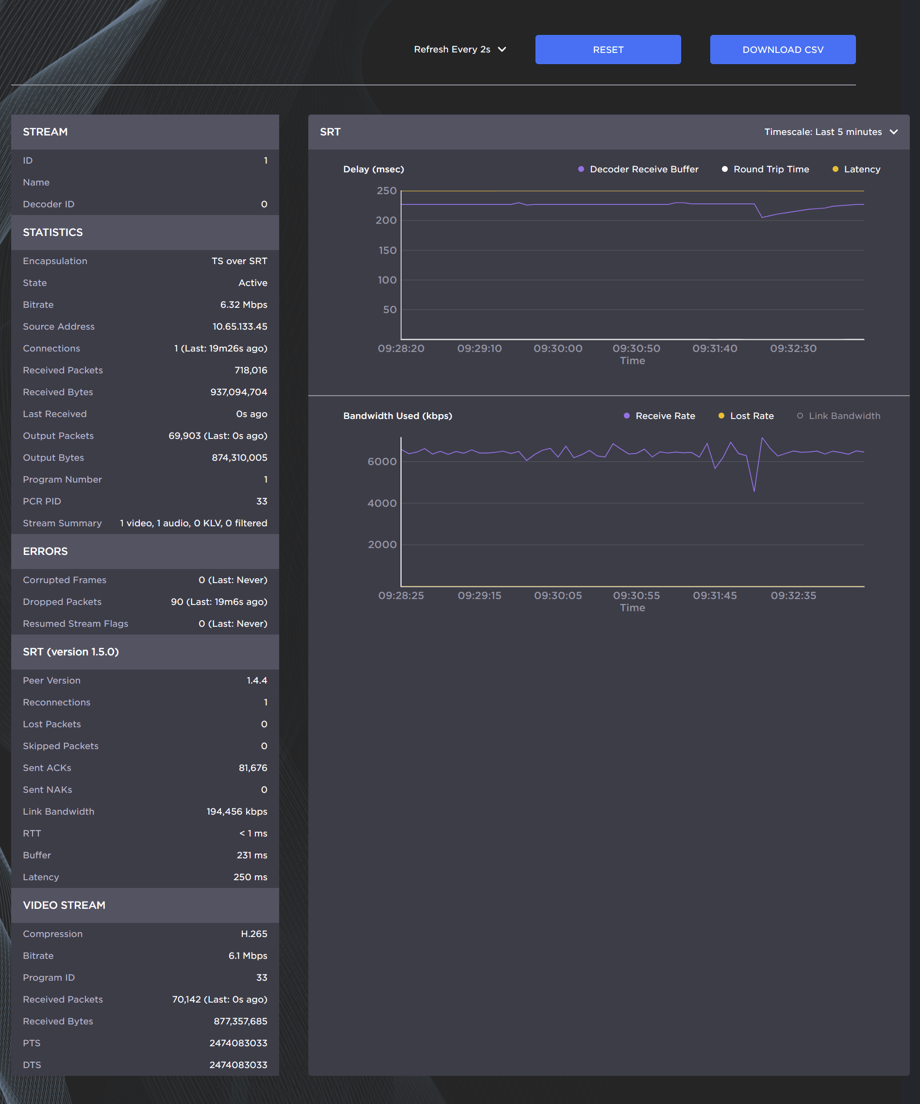
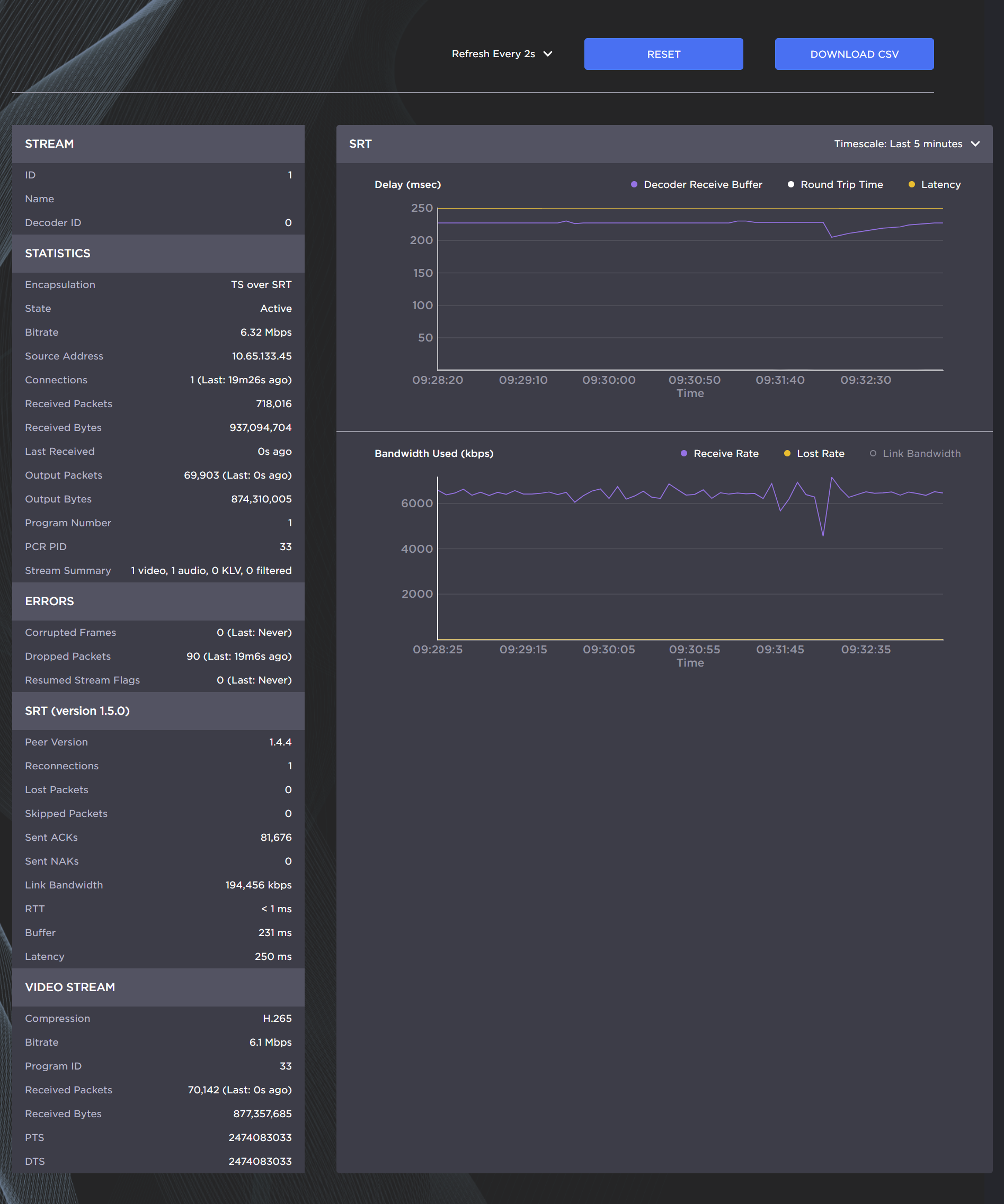
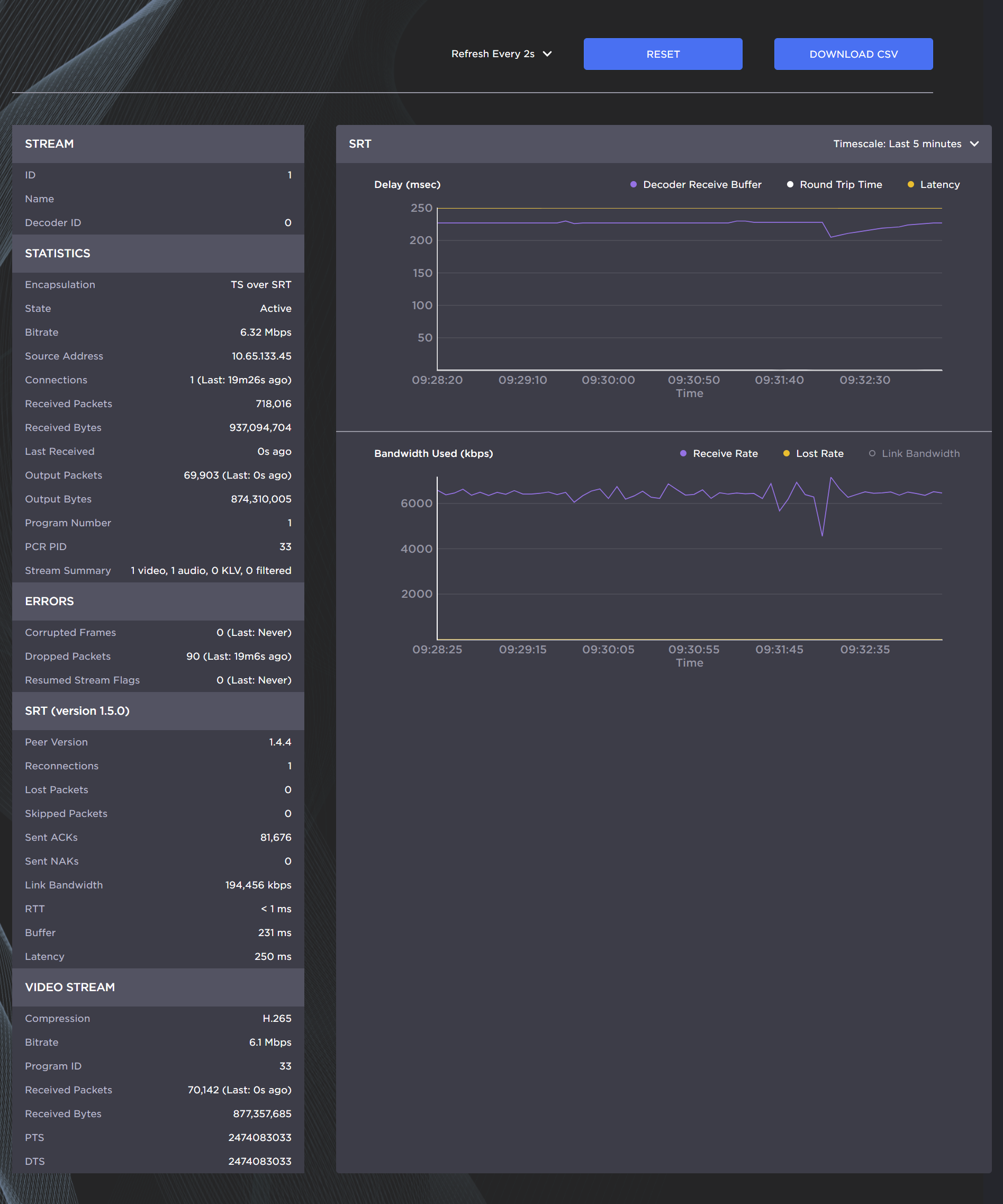
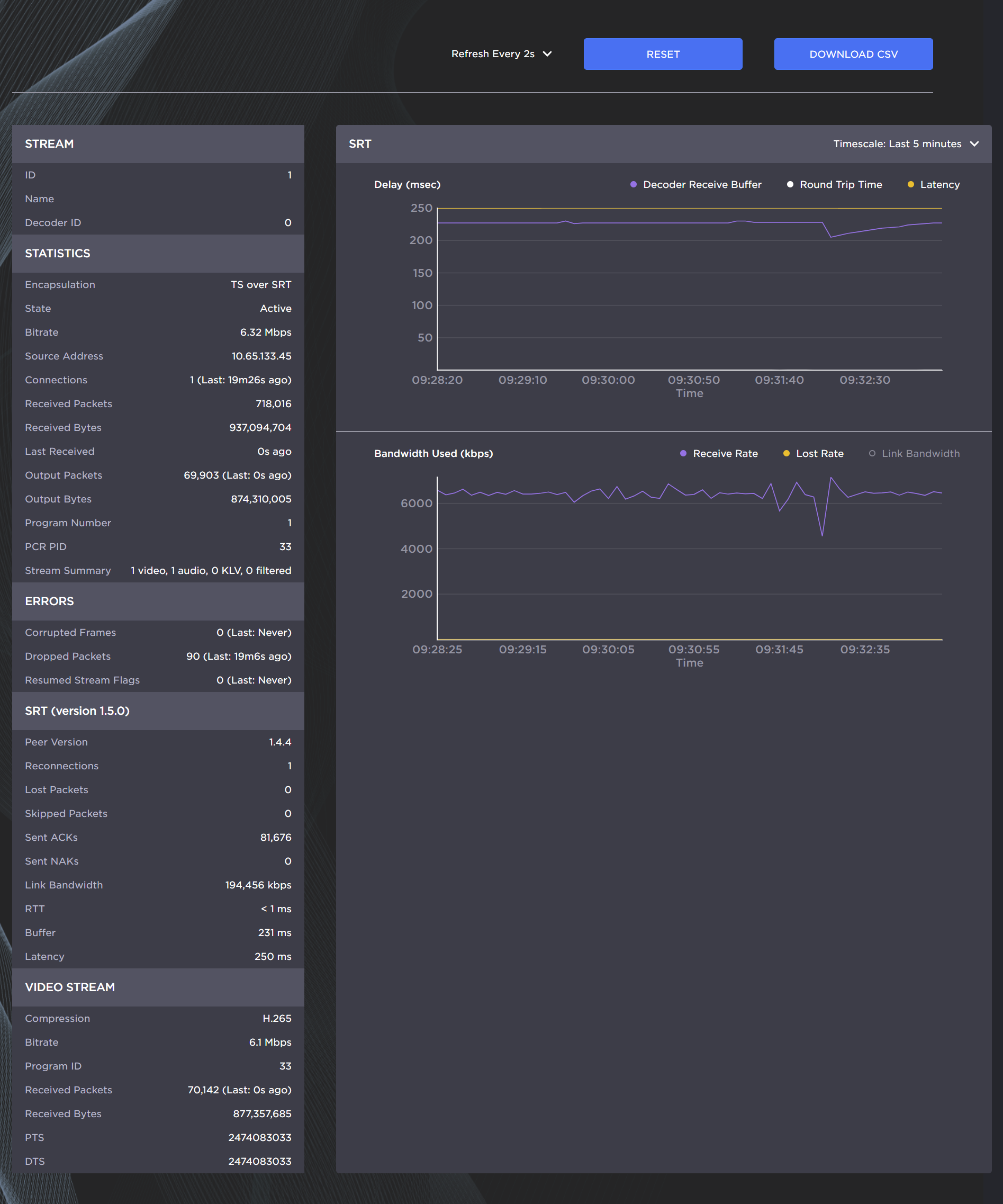
SRT streams include a graphical statistics display as shown in the following example:

Note
Not all browsers can support the statistics graphics for SRT. You need an up-todate version of Chrome (Chromium), Firefox, Safari (WebKit), or Edge to support the graphics in the SRT statistics page.Tip
For both the Delays and Bandwidth Used displays, you can select the inputs, such as the link bandwidth available over the time period.| Statistic | Description/Values |
|---|---|
Compression | The name of the compression standard used for the media.
|
Bit Rate | The measured average bit rate of the elementary stream. |
Program ID | In the MPEG2 Transport Stream, this is the Program ID (PID) of that elementary stream. |
Received Packets | The number of packets received for this elementary stream. |
Received Bytes | The number of bytes received for this elementary stream. |
PTS | The most recently encountered Presentation Time Stamp in this elementary stream. |
DTS | The most recently encountered Decode Time Stamp in this elementary stream. |
| Statistic | Description/Values |
|---|---|
| Level | The level of FEC protection:
|
| Number of Columns/Rows | The number of columns and rows in the FEC matrix. |
| Block Aligned | The type of FEC matrix scheme:
|
Dropped Packets | The number of packets that were detected as missing by FEC. |
Recovered Packets | The number of packets that were recovered by FEC.Tracking Mode |
Lost Packets | The number of packets that could not be recovered by FEC. |
Tip
To access the Stream Statistics from the Control Center, scroll down to the Streams panel or select Streams from the side menu. Find the appropriate stream, click the More Options ("three dots") menu icon, and select Statistics.