Skip to main content

Viewing Appliance Details

From the Appliances screen, you have several methods to drill down for information regarding your appliance and its health.

Choose from the following to learn what information is available:

From the Listing

Listing

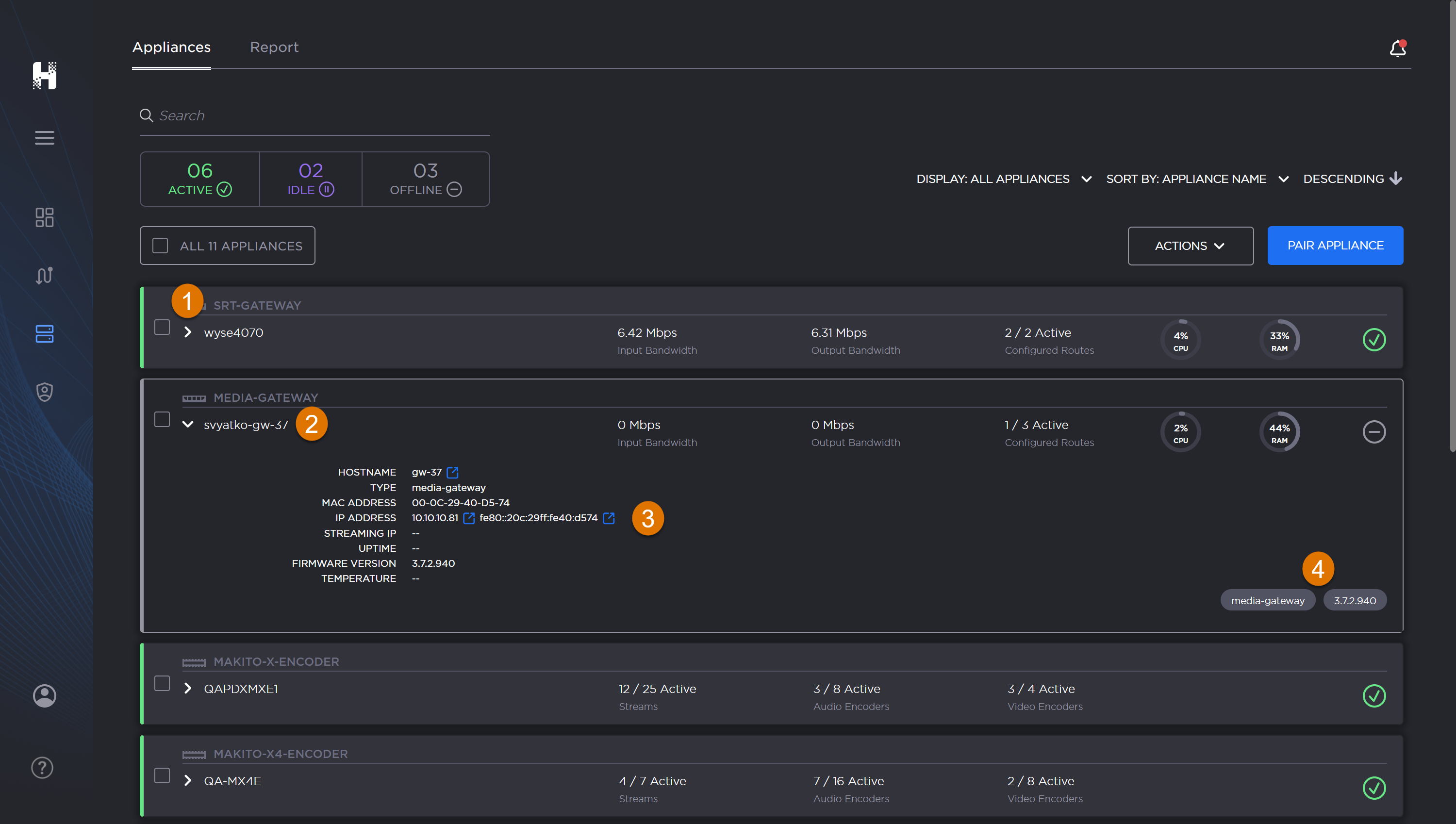
At a glance, each appliance's listing provides useful information and actions, such as:

  •  Selection Checkbox

  • QuickView Toggle

  • Appliance Name

  • Active Stream Count

  • Active Audio Encoders Count

  • Active Video Encoders Count

  • Appliance Health/Status

Appliances screen with individual appliance item labeled.

Appliances screen with individual appliance item labeled.

From the Listing QuickView

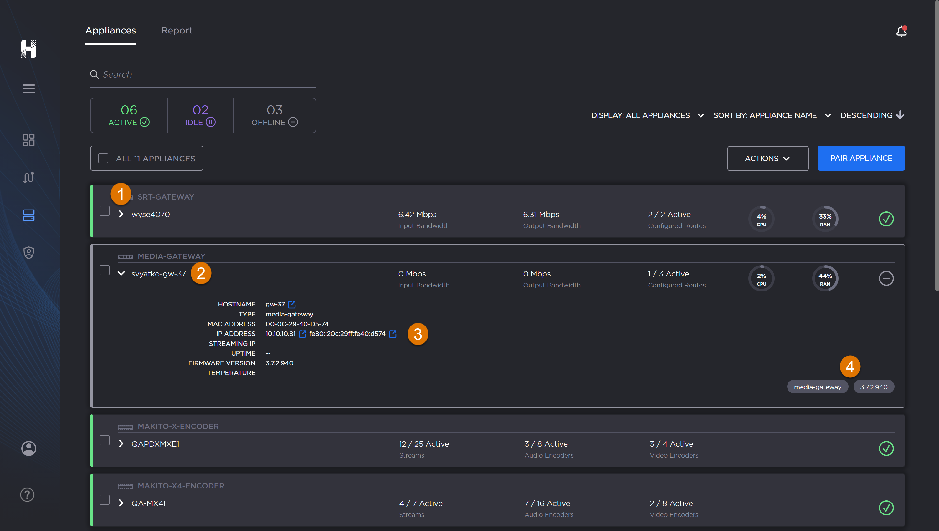
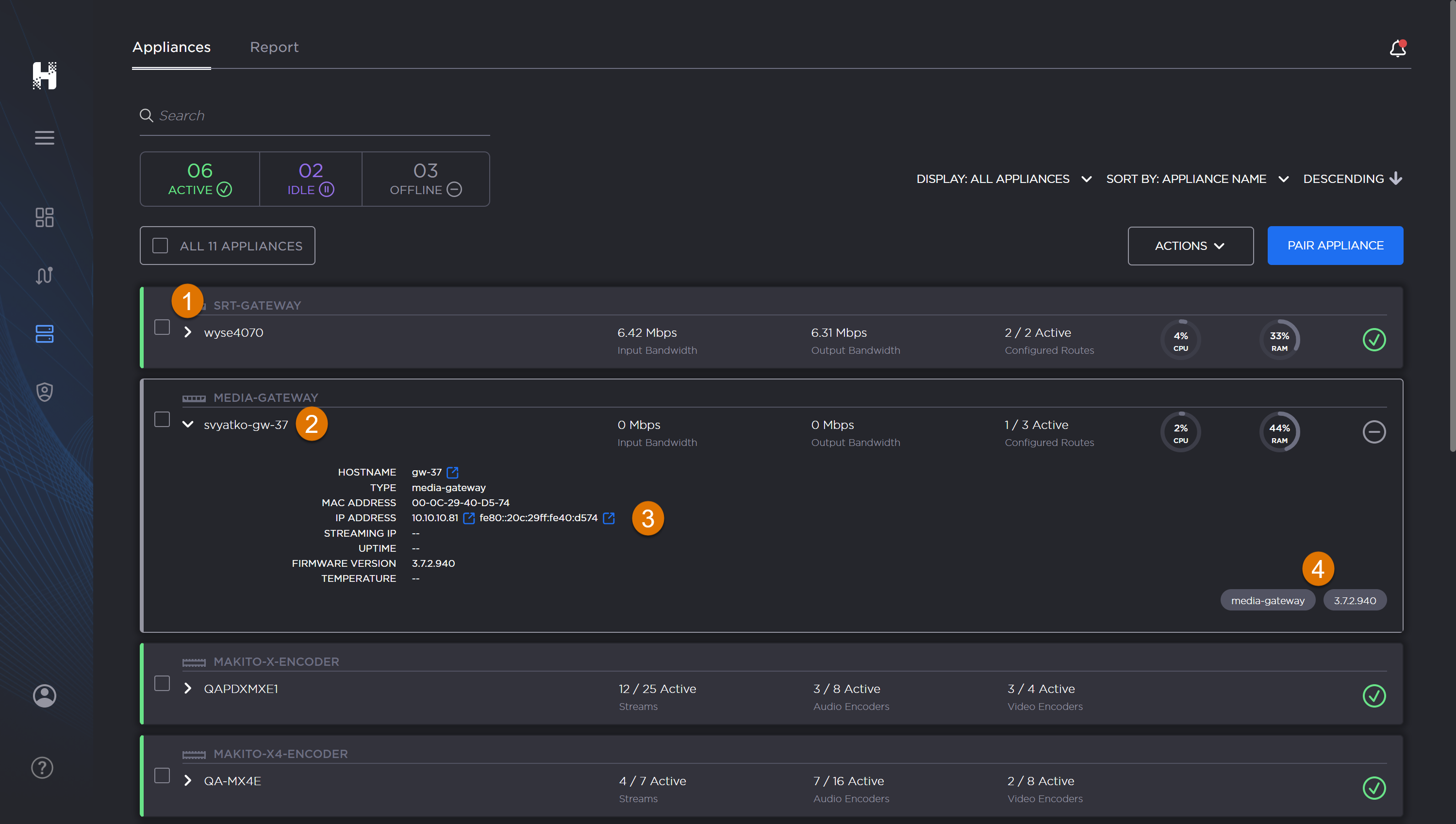
Listing QuickView

The listing's QuickView panel gives you access to pertinent appliance details such as:

  • Host Name

  • Type

  • Mac Address

  • IP Address

  • Uptime

  • Part Number

  • Serial Number

  • Firmware Version

To get a quick view of stats and a preview of what's streaming for each Hublet:

  1. Click the Appliance toggle next to the listing's checkbox to show/hide the QuickView for the appliance.

    Labeled image of routes screen with a route QuickView panel open.

    Labeled image of routes screen with a route QuickView panel open.

  • Appliance QuickView toggle

  • Appliance Name

  • Appliance Details

  • Metatags

From the Available Actions

Available Appliance Actions

Haivision Hub  allows you to access your various appliances and perform necessary tasks. Available actions can be performed in bulk and include:

Labeled image of the Appliances screen.

Labeled image of the Appliances screen.

To perform actions on an appliance:

  1. Click Appliances on the navigation sidebar. If selection is not visible, click the to expand.

  2. On the Appliances screen, click the appliance checkbox

    to select the appliance(s) on which you want to perform an action.

  3. Click the Actions button and make your selection from the dropdown menu.

From the Appliance Report

Report

An Appliance Report is available for export. It provides a complete list of all the currently paired appliances (active, idle, and offline) along with their respective properties and status.

Labeled image of Appliances Report tab.

Labeled image of Appliances Report tab.

To export the Appliance Report:

  1. At the top of the pane, click Report.

  2. Click the Export (CSV) button.

A file is downloaded to your computer.

JavaScript errors detected

Please note, these errors can depend on your browser setup.

If this problem persists, please contact our support.