Skip to main content

Output Statistics

The following tables list the Streaming Output statistics:

Tip

Scroll down for SRT graphical statistics example.

Output

Output Statistic

Description/Values

State

The current operating status of the stream, either:

  • STREAMING

  • CONNECTING

  • STOPPED

Up Time

(only available when State is STREAMING) The length of time the stream is actively streaming (e.g., 1d22h5m41s).

Source Port

The UDP source port for the RTP or UDP stream, i.e., the port from which the encoder is sending the stream. 

Sent Packets

Number of RTP or UDP packets sent for that stream.

Sent Bytes

Number of Bytes sent for that stream.

Unsent Packets

Number of RTP or UDP packets not sent for that stream.

Unsent Bytes

Number of Bytes not sent for that stream.

Last Error

The last logged error (number and description).

Occurred

The time at which the last error was logged (i.e., how long ago).

Bitrate

The stream bitrate (in kbps).

Reset

Click to reset the Output statistics.

SRT

SRT Statistic

Description/Values

Path

(Redundant connections only) Descriptive path names (if assigned), or Path 1 and Path 2.

State

The current operating status of the stream or redundant connections, for example, STREAMING, STOPPED, or PAUSED.

Peer Version

(Redundant connections only) The SRT version used for the connections.

Reconnections

The number of reconnections since the stream started. Severe network congestion may cause the connection to drop and automatically reconnect.

Source Port

The UDP source port for the SRT stream or redundant connections, i.e., the port from which the encoder is sending the stream. 

AES Encryption

Indicates whether Advanced Encryption Standard (AES) encryption has been enabled.

Key Length

The key length for AES encryption, either: None, AES-128, or AES-256

Resent Packets

The number of packets retransmitted following a lost report from the decoder.

Resent Bytes

Total bytes of the lost packets retransmitted.

Dropped Packets

The number of dropped packets.

Dropped Bytes

The number of dropped bytes.

Received ACKs

Transmission progress acknowledgement and feedback.

Received NAKs

Lost packet reports.

Max Bandwidth

Maximum bandwidth (input stream rate * (1 + overhead)).

Path Max Bandwidth

Estimated link bandwidth. This can change due to cross traffic.

MTU

(Maximum Transmission Unit) The maximum allowed size of IP packets for the outgoing RTP data stream.

RTT

Measured Round Trip Time.

Local Buffer Level

Encoder buffers in milliseconds. SRT encoder buffers are unacknowledged stream packets (reception not confirmed by the receiver/decoder). The encoder buffer in absence of congestion or packet lost is around the RTT value. In presence of recoverable packets lost, the value should be between the RTT and Latency. Encoder buffers above Latency will most probably have an impact on the decoder and affect the user's experience.

Tip

If the Buffer goes to or above the Latency value often, then there is most likely insufficient bandwidth to support the desired bitrate. In this case, decrease your bitrate.

If the Buffer occasionally goes to or above the Latency Value, then the SRT Latency should be increased.

Latency

Maximum of the decoder and encoder configured in (Buffering) Latency. For example:

Encoder Configured SRT Latency = 750
Decoder Configured SRT Latency = 20

The SRT Stats Latency (which is the current SRT connection applied Buffering Latency) = 750 (largest of the two).

At startup, handshake exchanges the value configured on both sides and the largest one is selected.

The decoder default is set to the minimum (20ms) so it can be completely controlled from the other side.

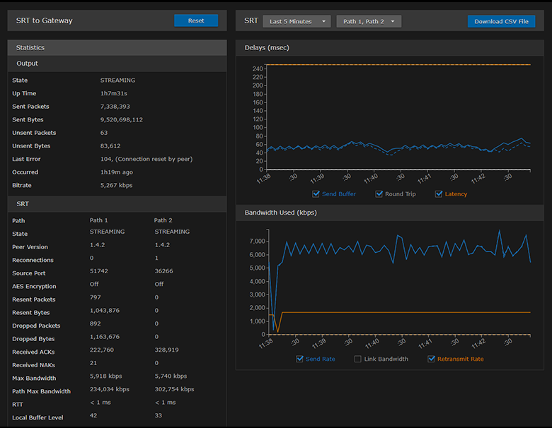
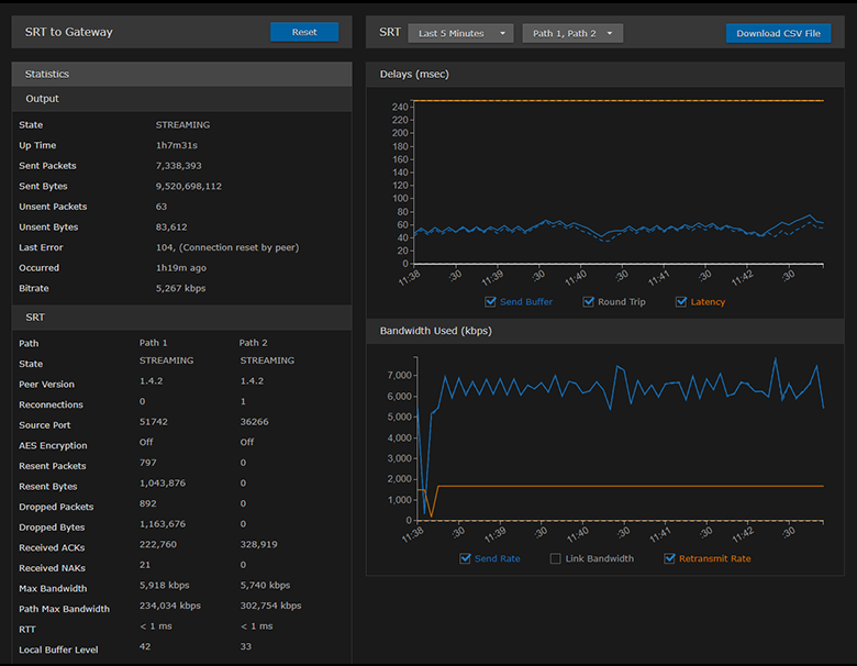
SRT streams include a graphical statistics display as shown in the following example of redundant transport paths:

SRT Graphical Statistics Example

SRT Graphical Statistics Example

Note

The Link Bandwidth is an estimate of the actual link bandwidth.

Related Topics

JavaScript errors detected

Please note, these errors can depend on your browser setup.

If this problem persists, please contact our support.