Configuring SRT Path Redundancy
You can configure the Makito X1 encoder to use redundant transport paths to ensure that content arrives at the decoder during an event. The Makito X1 encoder supports SMPTE 2022-7 style Path Redundancy in SRT Listener and Caller modes. The same content is sent over two SRT connections and network paths. If there is a failure on one of the transport links, the switchover to the other link will be seamless with no glitch on the video output and no interruptions.
To configure SRT path redundancy for a stream:
- Follow the steps in Configuring Secure Reliable Transport (SRT) to set up the SRT stream.
- On the Outputs Detail View, select the TS over SRT protocol and Caller mode.
- Select Active-Active for Path Redundancy and fill in the Connection Parameters for each path.

- Fill out the remaining Connection, SRT Access Control and Link Parameters.
- Click Create to start the stream connection.
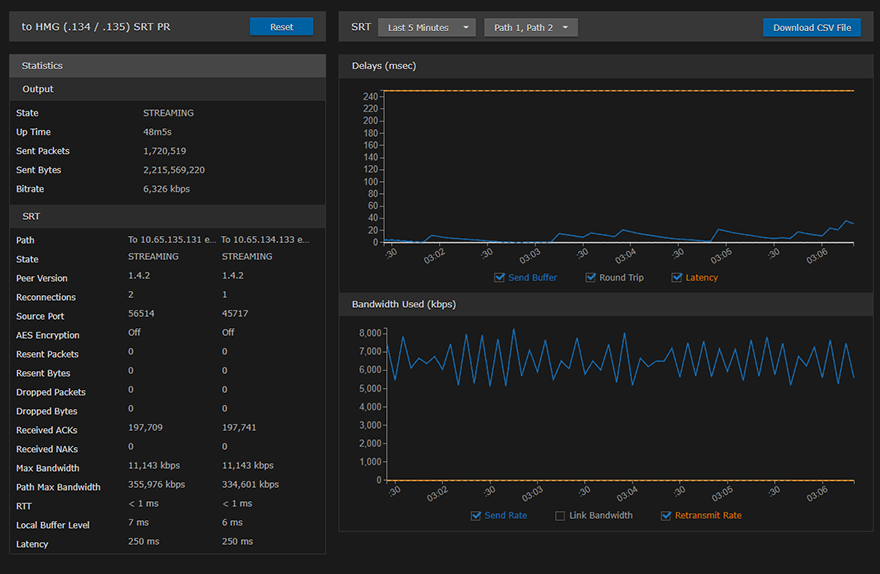
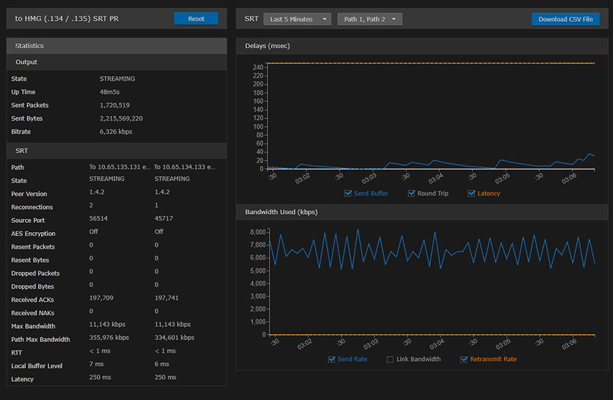
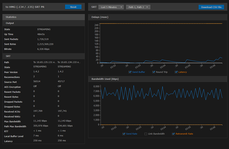
Click the Statistics button to see how the SRT streams are performing.
The following example shows the graphical statistics display for redundant transport streams:
Note
You can select which path to display, or both, from the Path 1, Path 2 drop-down. The CSV file merges both paths.
Related Topics
- Output Settings
- Output Statistics
- "Haivision Path Redundancy: Hitless Switching and Resilient Video Streaming Over Unpredictable Networks" (White paper, available on https://www.haivision.com/resources/white-paper/)