Skip to main content

Admin Area Screen

If your account has admin access to your organization, the Admin Area screen allows you to monitor your organization's usage, manage user and group access, view activity log, reviewing MoJoPro licenses, and adjust system settings. If your account does not have admin access, limited options are available.

Use the tabs at the top of the screen to access each of these sections. Choose from the following tabs to learn more about each of the Admin screen tabs.

Usage

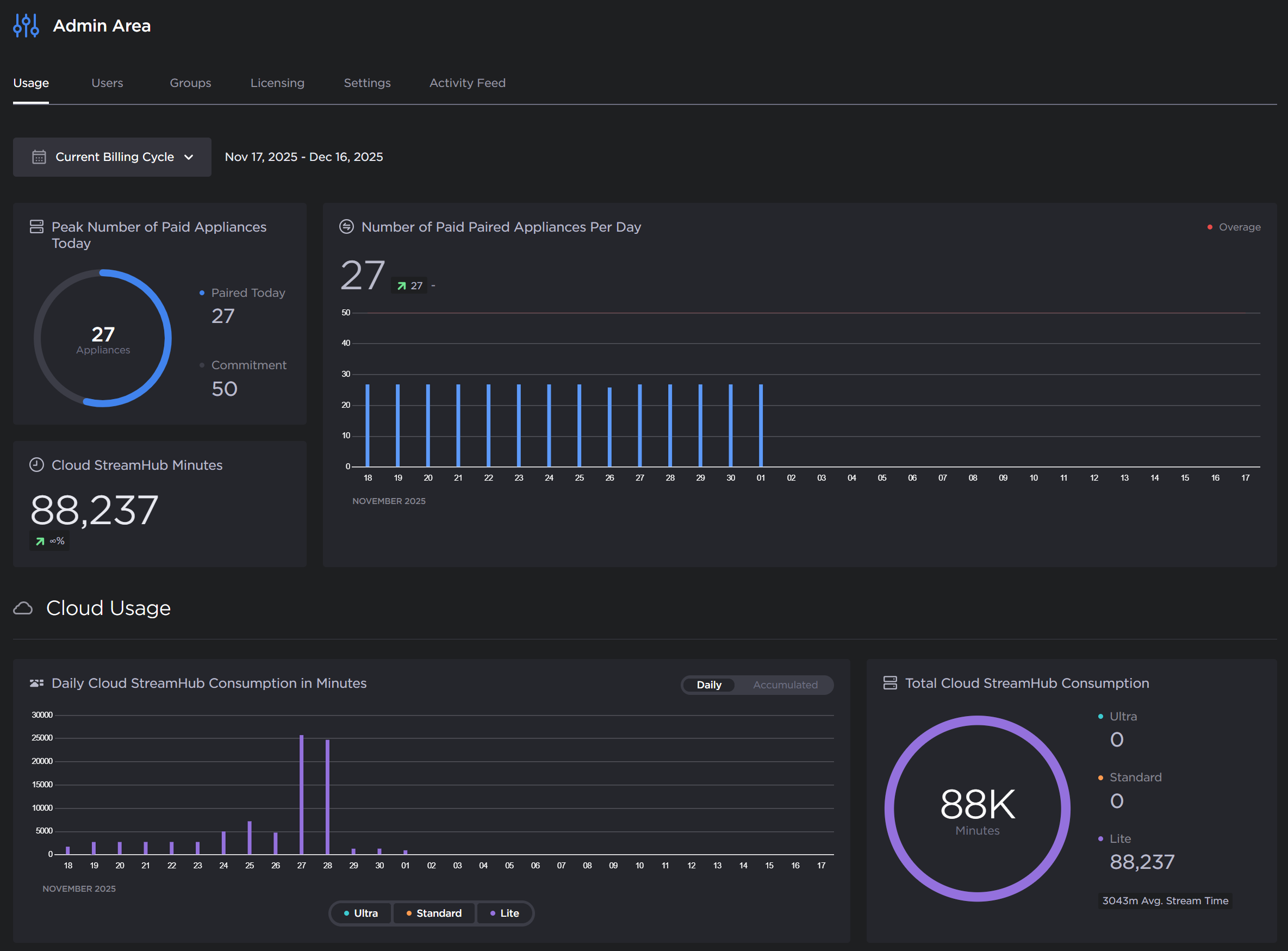
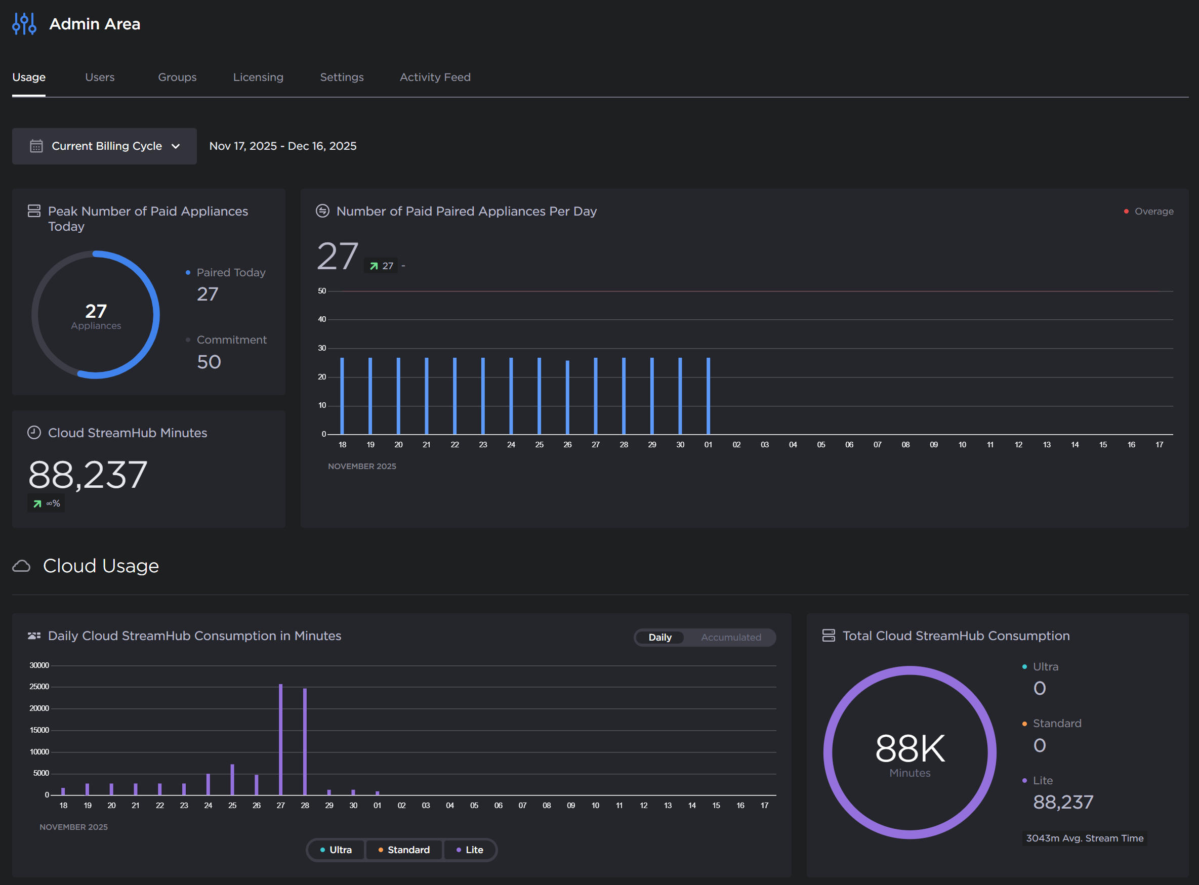
The Usage tab shows various statistics allowing you to monitor your organization's usage within Hub 360. Each tile provides you with various information about your organization, including the number of paired appliances and Cloud StreamHub usage. See Monitoring Your Organization's Usage for more details.

Usage tab

Usage tab

Users

The Users tab allows admins to view and manage users in the organization.

A

The user status buttons (active or pending) can be used to filter the users list.

B

Clicking the button opens a text box to filter the list by the user name, email, or role fields. 

C

The status column indicates whether the user is active Active icon or if their invitation is pending Pending icon. Hovering your mouse over pending status icon shows who send the invitation:

Pending invitation

Pending invitation

D

Clicking the More options icon opens a menu to perform various actions on your users. For example, for users with pending invitations, you may resend or revoke the invitation, and for active users you may edit their permissions or delete them from your organization.

See Managing Users for more details.

Groups

The Groups tab allows admins to create, delete, and manage groups.

A

Clicking the Search icon button opens a text box to filter the list by the group name.

B

Clicking the More options icon opens a menu to perform various actions on your groups, including editing the group, managing users in the group, and deleting the group.

See Managing Groups for more details.

Activity Feed

The Activity Feed tab shows a log of Hub 360 notifications. 

A

The notification type buttons can be used to filter the list.

B

Clicking the Search icon button opens a text box to search the activity feed for various information (see the following note).

Note

On the Activity Feed tab, only the following fields are searched: source, destination and route names, serial number (Makitos), hardware identifiers (transmitters and Streamhubs), firmware version, group name, pairing code name, and Makito core name and ID.

C

The Sort dropdown allows you to sort by ascending or descending notification date.

D

The Duration dropdown allows you to show only notifications from today, yesterday, past week, past 30 days, or past 60 days.

See Viewing Activity Feed for more details.

Licensing

The Licensing tab shows information about your Hub 360 subscription and allows admins to review their MoJoPro license usage within Hub 360 and on their paired StreamHubs.

Licensing

Licensing

See Reviewing Subscription Licensing for details.

Settings

The Settings tab allows admins to enable/disable Haivision support access to their subscription, enable/disable geolocation of their appliances, and opt out of sharing anonymous analytics data with Haivision.

Settings tab

Settings tab

See Editing Organization Settings for details.

JavaScript errors detected

Please note, these errors can depend on your browser setup.

If this problem persists, please contact our support.