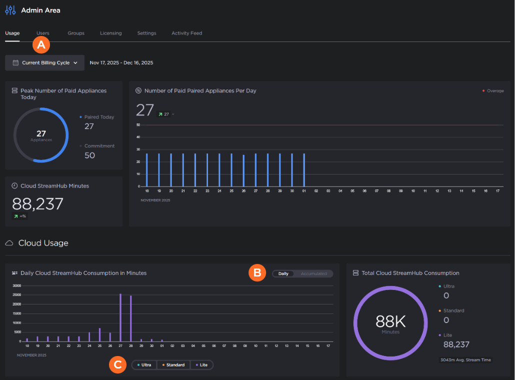
Monitoring Your Organization's Usage
If your account has admin access, the Usage tab shows various statistics allowing you to monitor your organization's overall usage within Hub 360. See the sections below for instructions on using the highlighted elements in the following figure.
Viewing a Different Billing Cycle
If desired, click
Current Billing Cycle and select a previous month to view the statistics of that month. The
icon indicates the currently selected value.

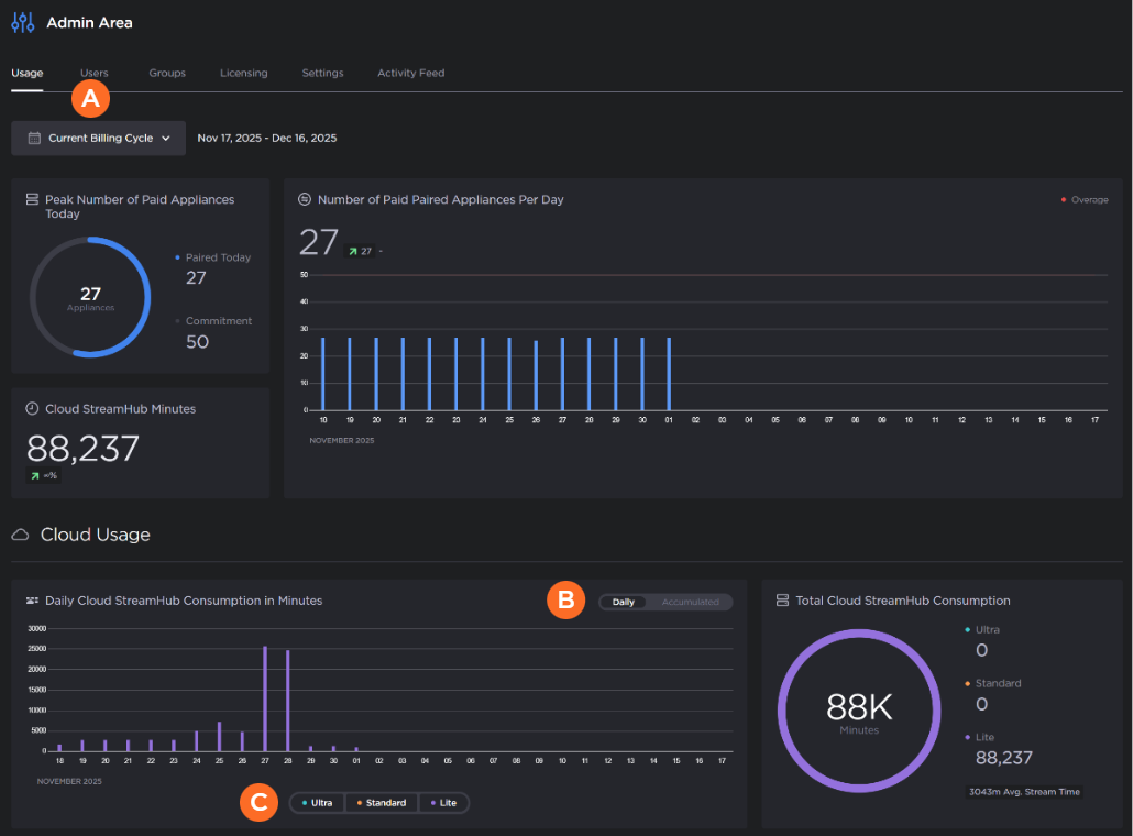
Using the Daily Cloud StreamHub Consumption in Minutes Chart
In the Daily Cloud StreamHub Consumption in Minutes chart, you may click
Daily or Accumulated to change how the data in the chart is displayed.
Also, you can filter the available Cloud StreamHub performance types by clicking on the
Ultra, Standard, and Lite items in the legend at the bottom of the chart. For example, as shown in the following figures, by removing the Standard and Lite data you can see the Ultra data since its usage was much lower than the others and the y-axis limit automatically adjusts when the filtering is applied.



