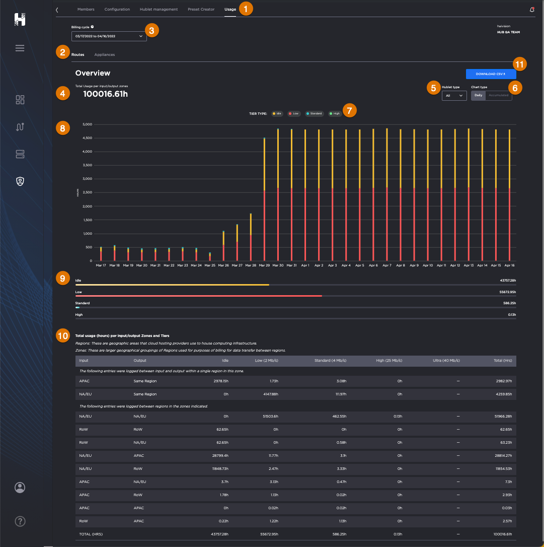
Routes Usage

Routes Usage screen, labeled.
Usage Tab
Routes Sub-Tab
Billing Cycle Picker (Date Range)
Total Usage (in hours)
Hublet Type Picker
Chart Type Filter
Bandwidth Tier Filter
Graphical Summary Chart (Stacked Bars depict Bandwidth Tier Hours by Date)
Detailed Breakdown
Tabular Breakdown of the Usage Data by Input/Output Zones and Tiers
Download CSV Button

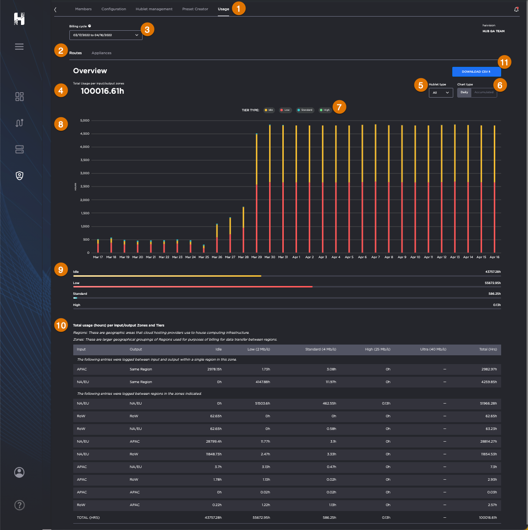
Routes Usage screen with cursor hovering over a chart, revealing a statistics panel.
Hovering your cursor over a bar in the chart reveals the color-coded breakdown of the tiers and hours for that day.