Tracking Usage
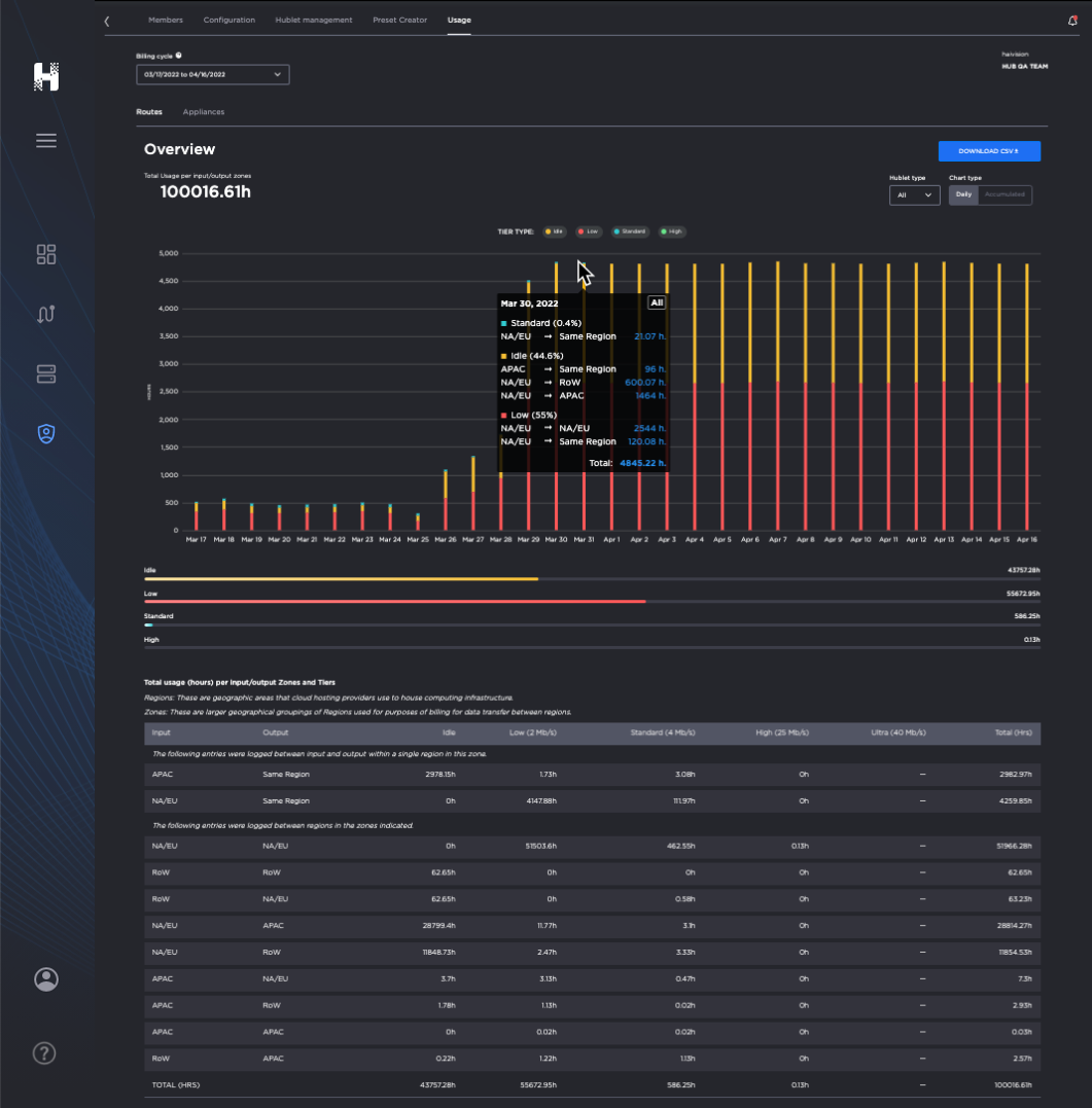
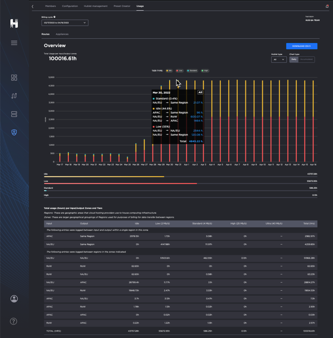
The Usage dashboard provides you with a useful visualization of your subscription's consumption information.
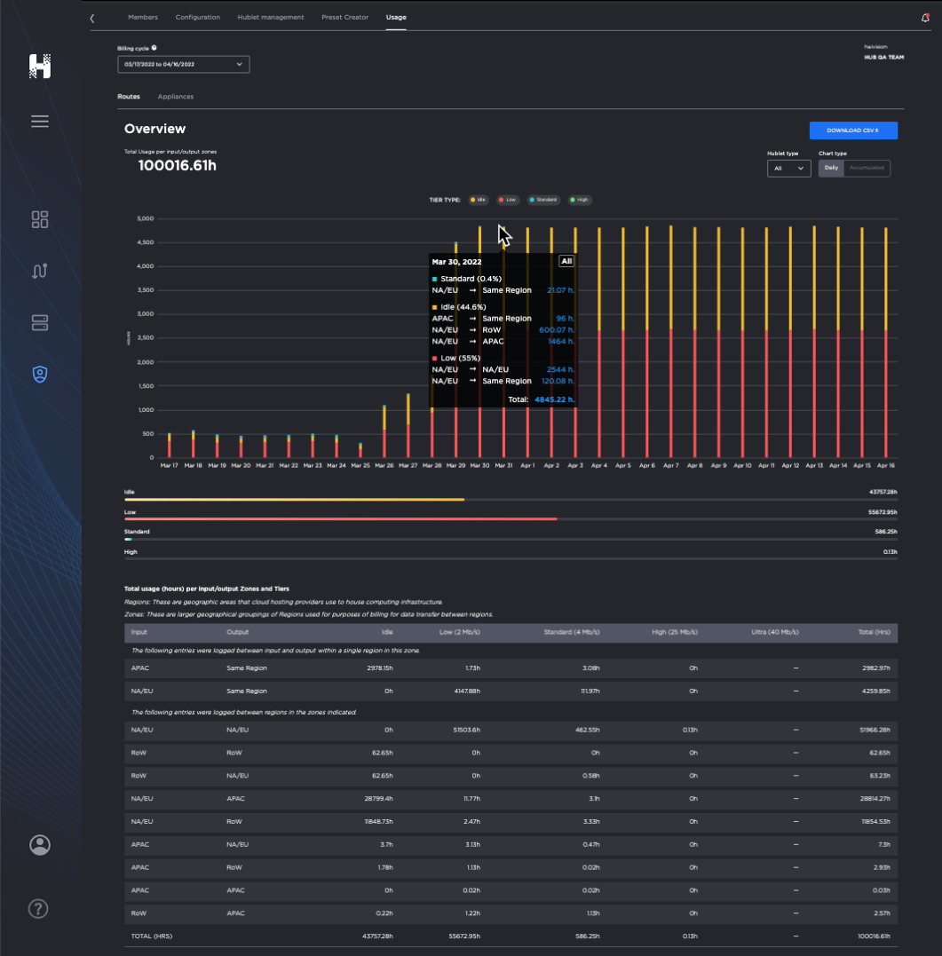
The top half of the pane summarizes the total hourly usage of the subscription and a chart displaying the hourly usage for each date of the selected cycle, organized by bandwidth tiers.
The bottom half of the pane contains a detailed usage breakdown by Zones and Tiers.
Tip
The following definitions are useful for understanding usage data:
Regions: Geographical areas that cloud hosting providers use to house computing infrastructure.
Zones: Larger geographical groupings of Regions used for purposes of billing for data transfer between regions.
Tiers: A level or grouping of similar items to organize them. For example, bandwidth tiers, rate tiers, etc.
Total Usage: shows a sum of time usage reported by every processing and output Hublet in the route. For example, if a route has 1xRTT Hublet, and 2x output Hublets, and is set to run for 1 hour, the usage will be shown as 3 Hours: 1h (RTT Hublet) + 2h (output Hublets)
Please note:If an Agile Hublet, a Hublet that can be added to a running route, is added/removed; the usage time will not match the route time, as both agile Hublet and route would have had a different life cycle.
If there is no content streaming but the route is started, Idle time charges will apply.
Viewing the Usage Dashboard
To view the Usage Dashboard:
Click
Admin Area tab. Select the desired Subscription.
From the Admin Area section tabs, click the Usage tab
.Choose between the sub-tabs
to learn more about yourRoutes – and usage of Hublets, tiers, and datacenter regions.
Appliances – the number of paired appliances available to your subscription.






