Skip to main content

Viewing a Route’s Statistics

A route's statistics gives you access to real-time data regarding the route's source and destinations. To view statistics for a route:

  1. On the Route List screen, click the  icon of the route you are interested in.

  2. When the Statistics page appears, you can view the pertinent data for the routes' source and destinations. See Stream Statistics Field Descriptions for detailed descriptions of each statistic.

Tip

For SRT Listener streams, you can view the statistics for each connected client by selecting the Client in the dropdown menu, as shown in the following figure.

SRT Listener Client Stats

SRT Listener Client Stats

Other elements are available on the as shown in the following figure and bullet list:

  • To download a JSON file containing route statistics data from the past 24 hours, click the Download Data button.

Tip

After clicking the Download Data button, the download may take a few seconds to begin.

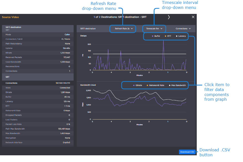
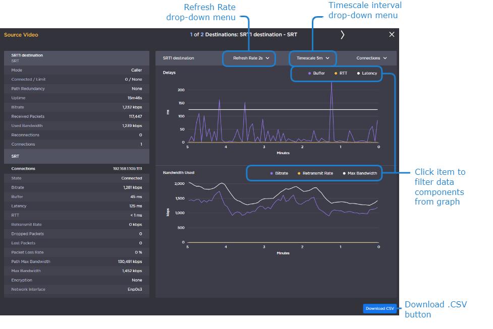
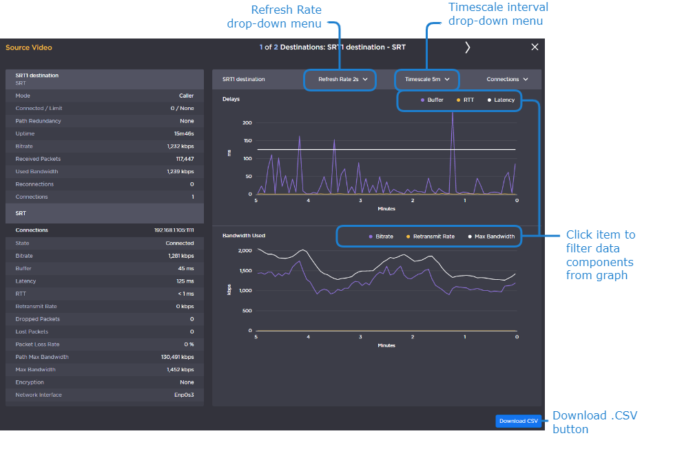
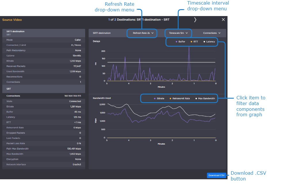
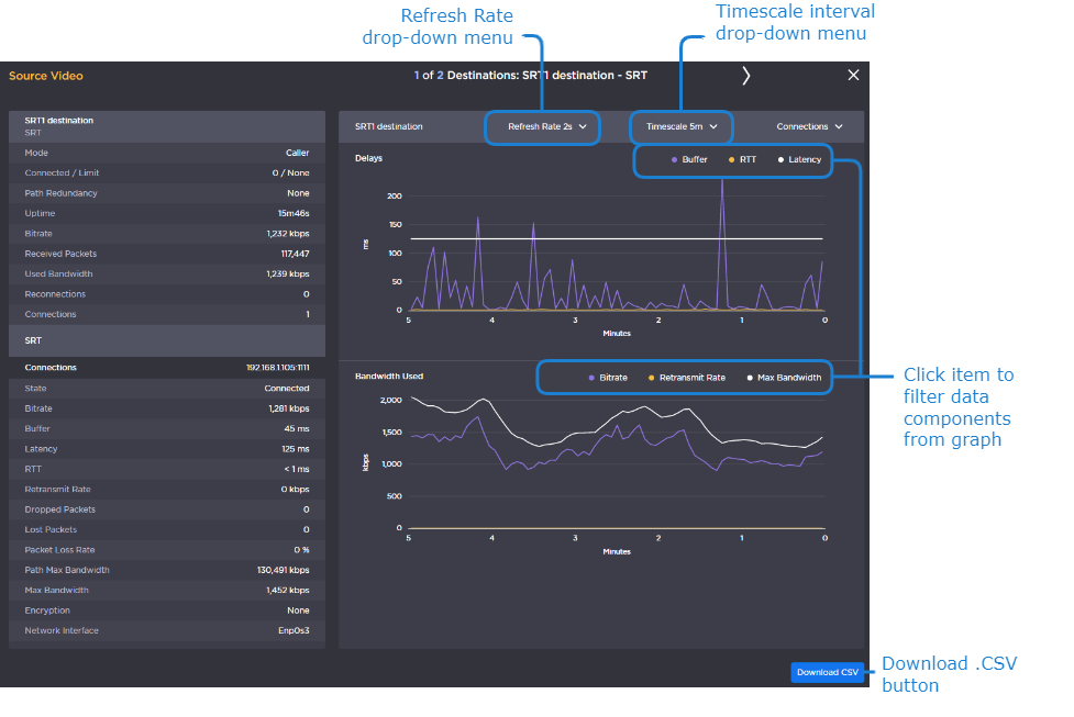
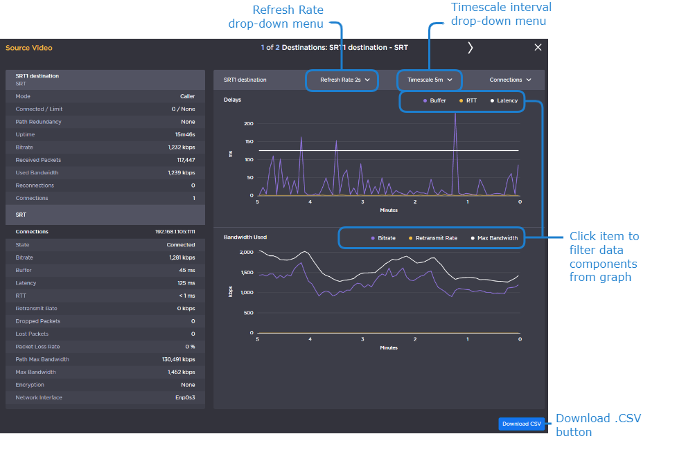
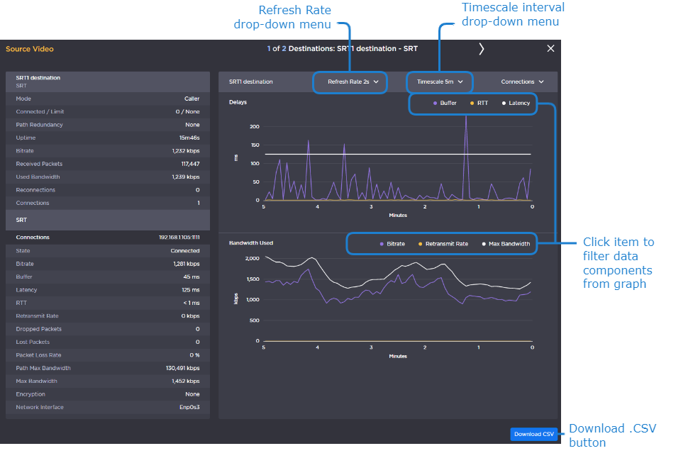
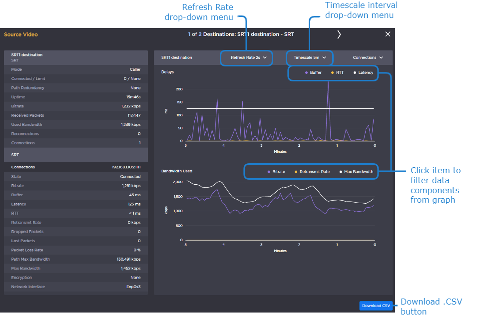
  • To change the refresh rate, click the Refresh Rate drop-down menu.

  • To view the data graphically for SRT sources or destinations, click the

    icon for the desired route. A separate Statistics Graph View window opens, displaying the data numerically and graphically for that route. This window remains open until you manually close it.

    • To save the data for use with another application (such as a spreadsheet), click the Download CSV button. Typically, this downloads the data in a comma-separated values text file. For Safari browsers, this displays the file in a new window. Right-click the browser window and select "Save Page as..." to download the file.

    • You can adjust the real-time graph by:

      • Setting the Refresh Rate with the drop-down menu in the title bar.

      • Changing the scale interval using Timescale drop-down menu. This adjusts the x-axis in the graphs. Options include: 5 minutes, 1 hour, and 1 day.

      • Clicking an item in each legend to display/hide the corresponding data components.

    • Hovering your mouse cursor over the graph, reveals the time and values of the selected data point.

      Statistics Graph Hover

      Statistics Graph Hover

    • For SRT Listener streams, you can view the statistics graph for each connected client by selecting the Client in the dropdown menu, as shown in the following figure:

      SRT Listener Client Graphs

      SRT Listener Client Graphs

JavaScript errors detected

Please note, these errors can depend on your browser setup.

If this problem persists, please contact our support.