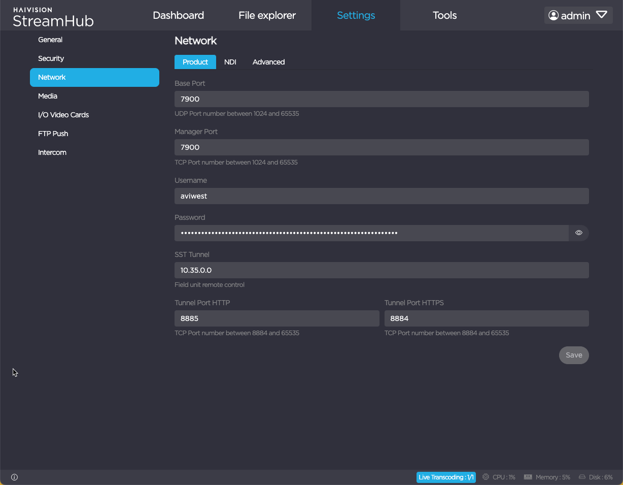
Configuration Settings
Connection settings consist in a set of parameters that allow connecting devices to the StreamHub.
Note
- Make sure that you are logged in to StreamHub as an Administrator.
- These connection settings must fit the ones that you set previously when installing the server.
To configure connection settings:
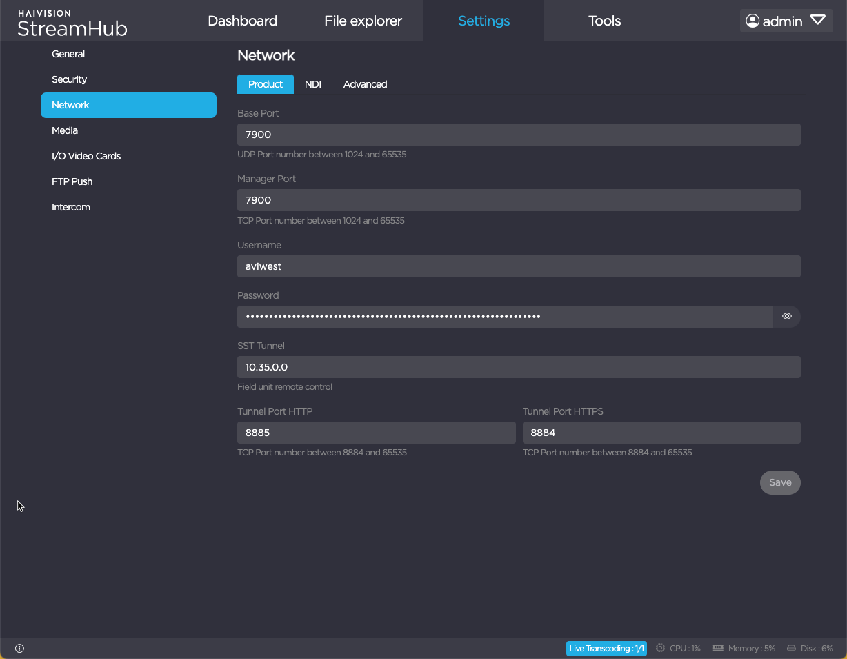
- In the menu bar, click on Settings.
- Click the Network submenu.

Under the Product section, you can change some settings:
Name Description Base Port - Port used to connect field units to the StreamHub.
- The UDP base port must be within the 1024 – 65535 range. This port should be reserved for this usage. It should not be already in use by an IP Input.
Manager Port - Port used to connect the StreamHub to the Manager. The TCP port must be within the 1024 – 65535 range.
- The following ports are forbidden: 1935 (RTMP), 8181 (SNMP Web UI), 8884-8885 (Tunneling), 8886-8887 (SIP), 8888 (Connection), 8891 (RTSP), 8893 (API).
Username - Username to be used when connecting field units to StreamHub.
- It must include 6 to 20 characters, letters and digits (space and special characters are not allowed except underscore).
Password - Password to be used when connecting field units to StreamHub.
- It must include 6 to 20 characters, letters and digits (space and special characters are not allowed except underscore).
SST Tunnel IP address used to connect the StreamHub to field units when in remote control mode. By default, the IP address is 10.35.0.0. It should be modified only if local network is in 10.35.x.x. You should make sure that the address is not within the local network range.
Tunnel Port TCP port used for the remote connection to field units web interface. - If the license applied on the StreamHub enables the AES option, the Connection settings also include a field to set the AES key. Fill in this field.
- Click on Save.
- Restart the StreamHub application to take this change into account.
Important
Changing the Base Port or the Manager Port requires modifying the configuration of the router or firewall to which is connected the StreamHub server according to your changes (for more details, please refer to the Installation & Configuration Guide ).