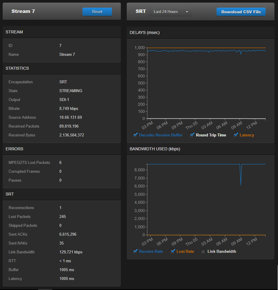
Stream Statistics
The following table lists the Stream statistics:
| Statistic | Description/Values |
|---|---|
| Stream | |
| ID | The stream number (in sequence on the list). |
| Name | The stream name. |
| Statistics | |
| Encapsulation | The active streaming protocol. |
| State | The current operating status of the stream, either:
|
| Output | The output destination for the stream. |
| Bitrate | The stream bitrate (in kbps). |
| Source Address | IP address of the stream source (sender). |
| Received Packets | Number of RTP or UDP packets received for that stream. |
| Received Bytes | Number of Bytes received for that stream. |
| Last Received | Time since packets were last received for the stream. |
| Errors | |
MPEG2TS Lost Packets | Number of RTP or UDP lost packets. |
| Corrupted Frames | Number of audio or video frames that were corrupted by missing packets. |
| Pauses | The number of times the decoder has sensed that no new stream has been received for > 1 second. |
| Last Error | The last error received for the stream. |
| Occurred | Time since the last error occurred for the stream. |
Reset | Click to reset the Stream statistics. |
| Statistic | Description/Values |
|---|---|
| Reconnections | Number of reconnections since the stream started. Severe network congestion may cause the connection to drop and automatically reconnect. |
| AES Encryption | Indicates whether AES encryption has been enabled. Either On or Off. |
| Key Length | (AES encryption must be enabled) The key length for AES encryption. Either None, AES-128 or AES-256. |
| Decryption | (AES encryption must be enabled) Indicates whether the decoder can decrypt the stream. Either Active, Initializing, Inactive (no passphrase), or Inactive (invalid passphrase). |
| Lost Packets | Number of SRT packets reported missing by the decoder. For each “hole” detected in the packet sequence, a request to re-transmit the lost packet is sent to the sender. This lost packet may (or may not) be re-covered by the re-transmit request. Note This is the raw number of packets dropped by the network. Most are recovered by retransmission at the source and so do not necessarily result in any artifacts. |
| Skipped Packets | Number of SRT packets reported skipped. Note These are packets that have arrived at the destination device too late, or that never arrive at all. The time to play the packet has arrived and the lost packet was not recovered, so the decoder/receiver will continue playing. Some type of video artifact may result (i.e., a replayed frame or video blocking artifacts).
|
| Sent ACKs | Transmission progress acknowledgment and feedback sent. |
| Sent NAKs | Lost packet reports sent. |
| Link Bandwidth | An estimate of the actual link bandwidth. |
| RTT | Measured Round Trip Time. |
| Buffer | Decoder buffer in milliseconds. SRT decoder buffers are the received stream packets waiting to be decoded. This statistic shows the portion of the decoder buffers up to the first missing packet. In other words, the remaining time to transmit the missing packet before it’s too late. The level of the decoder buffer in absence of packet lost is just below the latency value. In presence of packets lost, it is between 0 and the latency value. Tip If the Buffer goes to 0 often, then there is most likely insufficient BW to support the desired bitrate. in this case, decrease your bitrate.If the Buffer occasionally goes to 0, then the SRT Latency should be increased. |
| Latency | Maximum of the decoder and encoder configured Latency. For example: Encoder Configured SRT Latency = 750 ms Decoder Configured SRT Latency = 20 ms The SRT Stats Latency (which is the current SRT connection applied Buffering Latency) = 750 (largest of the two). At startup, handshake exchanges the value configured on both sides and the largest one is selected. The decoder default is set to the minimum (20ms) so it can be completely controlled from the encoder side. |
Download CSV File | Click to download the statistics in CSV (“Comma Separated Value”) file format, which may be used to exchange data with applications such as Microsoft Excel. |
SRT streams include a graphical statistics display as shown in the following example:

Note
Not all browsers can support the statistics graphics for SRT. You need an up-todate version of Firefox, Chrome (Chromium), Safari (WebKit), Opera, or IE9 (or higher) to support the graphics in the SRT statistics page.Tip
For both the Delays and Bandwidth Used displays, you can select the inputs, such as the link bandwidth available over the time period.| Statistic | Description/Values |
|---|---|
| Level | The level of FEC protection:
|
| Number of Columns/Rows | Number of columns and number of rows are the dimensions of the FEC matrix. |
| Block Aligned | The type of FEC matrix scheme:
|